Skip to content

Zen Focus Neuro Wellness

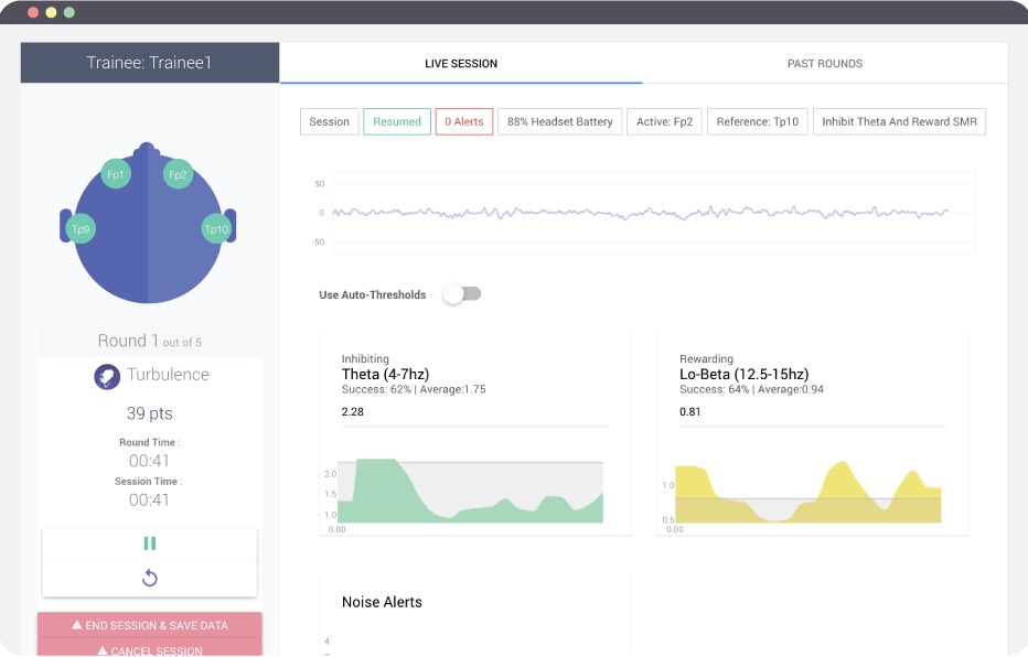
Livemonitoring